物联网管理系统源码 号卡智能管理平台 轻量级物联网综合业务支撑平台

简介:

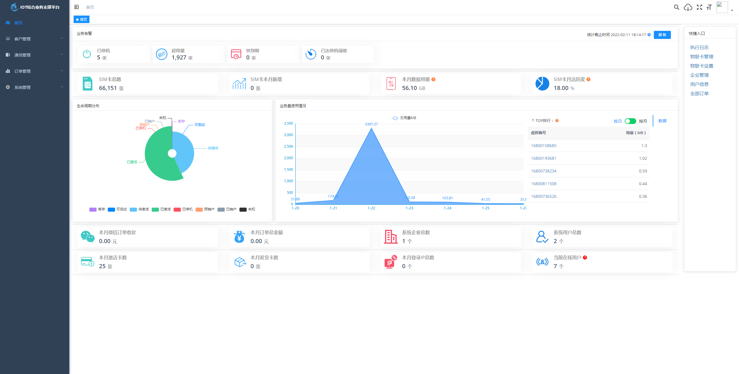
物联网管理系统源码 号卡智能管理平台 轻量级物联网综合业务支撑平台

基于 SpringBoot、Vue、Mybatis、RabbitMq、Mysql、Redis 等开发的轻量级的物联网综合业务支撑平台。支持物联网卡、物联网模组、卡+模组融合管理。提供状态、资费、客户、进销存、合同、订单、续费、充值、诊断、账单等功能。

平台可同时接入中国移动、中国电信、中国联通、第三方物联网卡进行统一管理。逐步完善平台,助您快速接入物联网,让万物互联更简单。

图片:

© 版权声明
THE END
喜欢就支持一下吧
点赞55 分享
物联网管理系统源码 号卡智能管理平台 轻量级物联网综合业务支撑平台 - 来及网络
物联网管理系统源码 号卡智能管理平台 轻量级物联网综合业务支撑平台
此内容为付费资源,请付费后查看
99积分
付费资源
评论 抢沙发
头像
欢迎您留下宝贵的见解!
提交
头像

昵称

取消
昵称表情

    暂无评论内容